0335-8509966
浅谈火电厂输煤系统干雾抑尘装置的应用研究
来源:市场部 | 作者:smartfog | 发布时间: 2016-03-24 | 1153 次浏览 | 🔊 点击朗读正文 ❚❚ | 分享到:
PM2.5 颗粒是指大气环境中动力学直径小于2.5UM的细微颗粒物。在大气中的PM2.5颗粒中大部分是直径小于1.0UM的更为细小的颗粒,由于这种细微颗粒物被人体吸入后可在人体呼吸道、肺部及血液中长时间停留,不能通过咳嗽等方式从人体排除,因此对人体的伤害极大,造成近年呼吸道疾病和肺癌发病率急剧上升的罪魁祸首。
  PM2.5 颗粒是指大气环境中动力学直径小于2.5UM的细微颗粒物。在大气中的PM2.5颗粒中大部分是直径小于1.0UM的更为细小的颗粒,由于这种细微颗粒物被人体吸入后可在人体呼吸道、肺部及血液中长时间停留,不能通过咳嗽等方式从人体排除,因此对人体的伤害极大,造成近年呼吸道疾病和肺癌发病率急剧上升的罪魁祸首。
  众所周知,火电厂中最大的PM2.5 颗粒污染源为原煤输送、转运过程产生的粉尘。目前火电厂输煤系统采用的除尘方式有四大类,分别为机械式除尘、湿式除尘、过滤式除尘、电除尘,它们对PM2.5颗粒的扑捉能力各有利弊,在此不一一论述,重点介绍节能环保的干雾抑尘装置。
  干雾抑尘原理
  煤炭在输送和装卸过程中,往往因为存在高低差发生冲击碰撞,而产生大量的粉尘,不仅会污染环境,还会危害现场工作人员的健康。所以,应该采取必要的手段对其进行治理。
  抑尘治理的主要对象是150μm以下的粉尘颗粒,特别是直径在10μm以下的呼吸性粉尘,虽然其在物料总量中所占比例不到1%,但其对人身的伤害非常大。呼吸性粉尘颗粒很轻,不容易沉降,因而它们总是飘浮在空气中,吸入人体以后,一部分颗粒会随呼吸被排出体外,一部分颗粒则会沉积在人的肺泡上,而大量颗粒沉积在肺泡上,会引起肺组织慢性纤维化,可能引发肺心病、心血管病等,严重威胁着人类的健康和生命。
  干雾抑尘装置将水压、气压调到最佳值,水在压缩空气的作用下以干雾(直径<10μm水雾颗粒)的形式从设备喷出,与粉尘颗粒相互粘结、聚结增大,并在自身重力作用下沉降。粉尘可以通过水粘结而聚结增大,但那些最细小的粉尘只有当水滴很小或加入化学剂(如表面活性剂)减小水表面张力时才会聚结成团。如果水雾颗粒直径大于粉尘颗粒,那么粉尘仅随水雾颗粒周围气流而运动,水雾颗粒和粉尘颗粒接触很少或者根本没有机会接触,则达不到抑尘作用;当水雾颗粒与粉尘颗粒大小相当时,水雾颗粒与粉尘颗粒是最容易聚结成团,在重力的作用下形成沉降。
干雾抑尘装置利用压缩空气把水雾化为10微米以下的水雾,在起尘点上方形成雾团完全罩住起尘点,这样在物料起尘的时候粉尘完全进入雾团,与水雾充分结合,并且逐渐加大,在重力的作用下落到地面。当有大量的细小的水滴组成雾团完全覆盖住起尘点的时候,就会起到非常好的抑尘效果。
  干雾抑尘装置的组成
  干雾抑尘装置采用自动化程序控制,通过检测设备的运行信号自动将气雾装置投入运行,同时系统可接受远程程控系统的命令,远程开启关闭气雾系统,并将现场重要信号送到程控系统。
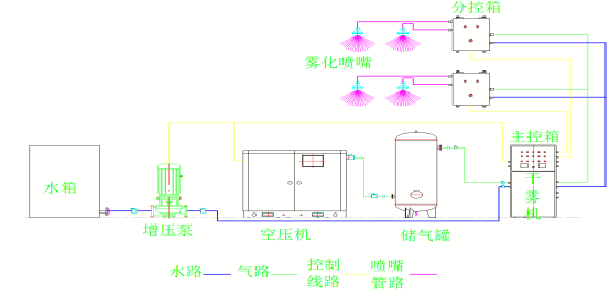
  干雾抑尘装置主要组成部分有:干雾机、主控箱、分控箱、水源处理装置、空压机、储气、水管、气管、水箱、增压泵、雾化喷嘴组件和电伴热系统。    
  干雾机
  干雾机主要功能是对系统各管路进行集中控制,设有各种控制阀,压力检测以及各种检修阀门。
  主控箱
  主控箱通过分控箱对各个喷嘴的喷雾进行远程控制,控制箱提供自动和手动两种操作模式。在自动操作模式时,可自动接收远程触发信号启动或停止喷雾;在手动模式时,操作人员可以通过操作按钮启动或停止喷雾。还可以通过PLC设置接口修改喷雾周期及管道吹扫时间等。控制柜的面板上设有电源灯、报警灯、自动灯、启动灯、停止灯。
  分控箱
  分控箱内部设管路分配腔,分控箱外部设有就地控制/自动控制切换按钮。自动控制时,分控箱接收主控箱的自动控制信号,其控制的喷嘴的喷雾由主控箱进行控制。而切换为就地控制时,分控箱可切断系统自动控制信号,方便各个抑尘点的调试、检修及维护,同时不会影响其它分控箱的自动运行。
  水源处理装置
  对水源的处理主要是通过自动反冲洗过滤器,可通过压差控制、定时控制实现自动清洗滤芯,通过人机界面可设置差压信号。当过滤器内杂质积聚在滤芯表面引起进出口压差增大到设定值,或者定时器达到预置时间时,电控系统发出信号驱动发冲洗机构,自动开停反冲功能,实现对过滤器滤网的杂质清洗的功能,无需人工操作。整个过程中,系统不会断流,实现连续化、自动化运行。
  工作原理简图及工作流程图

工作原理简图

工作流程图

  干雾抑尘装置应用效果及经济效益
  干雾抑尘装置不仅有效降低了气体中的粉尘含量,大大改善了防尘、抑尘效果,而且提高了环保行业自动化水平,为现场作业的人员提供了一个安全、洁净的工作环境。实践证明干雾抑尘装置应用于火电厂输煤系统生产现场,必将产生广泛的社会效益和经济效益。具体来说,该装置的优点主要体现在以下几方面:
  第一,降低煤炭损耗:在实测中,干雾抑尘装置的抑尘率高达90%,照此计算,一套输煤系统一年可节省上百万元的经济损失;
  第二,控制需水量:以往的干湿式抑尘装置需水量大,因而原煤通常含水量较高。而干雾抑尘装置应用在火电厂输煤系统上可节省90%的喷水量,也减少了输煤系统水冲洗卫生用水量。
  第三,降低热值损失:因大量使用中水除尘,煤炭本身的热值损耗严重。据不完全统计,煤炭外水分每增加1%,煤的低位发热量会相应降低1%。
  第四,减少清理沉淀池的人工费用:原喷水抑尘装置,喷水量过大会造成粘煤、堵煤,而且要定期清理污水沉淀。干雾抑尘装置无需频繁清理粘煤、堵煤和沉淀池积煤,解放了人力、降低了人工费用。
  第五,省去交纳粉尘超标的罚款:其他除尘装置抑尘效果达不到环保部门的要求,极易导致粉尘排放量超标,企业每年要为此上缴罚款。干雾抑尘装置可在恶劣的室外环境下正常使用,为企业节省了一笔不小的开支。
  相较于与传统除尘装置来说,干雾抑尘装置的优点显而易见:
  ①直接在起尘点(源头处)进行粉尘治理;
  ②针对10μm以下的可吸入行粉尘,治理效果高达96%;
  ③除尘设备投入少,占地面积小,易安装调试和维修;
  ④全自动控制,操作方便,运行费用低;
  ⑤需水量极少,且煤料热值损失小;
  ⑥不会造成二次污染;
  ⑦冬季冰点以下仍可正常使用;
  ⑧避免矽肺病的危害;
  ⑨雾化效果好,不易造成输煤系统的粘煤和堵煤。
  干雾抑尘装置在火电厂输煤系统中的使用,效果明显优于之前的除尘系统,彻底解决了火电厂输煤系统中的粉尘治理难题,改善了工作环境、减轻了工作强度、控制了职业病发病率,实现了环保达标。对于干雾抑尘装置一次性投入较高,但是相对于高回报的经济效益来说,这样的造价水平是值得的。